Перейти к основному содержимому
Перейти к основному содержимому

Визуализации и дашборды с ClickStack

ClickStack поддерживает визуализацию событий и имеет встроенные средства построения графиков в ClickStack UI (HyperDX). Эти графики можно добавлять на дашборды для совместного использования с другими пользователями.

Визуализации могут создаваться на основе трассировок, метрик, логов или любых пользовательски определённых широких схем событий.

Создание визуализаций

Интерфейс Chart Explorer в HyperDX позволяет вам визуализировать метрики, трейсы и логи во времени, что упрощает создание быстрых визуализаций для анализа данных. Этот интерфейс также используется при создании дашбордов. В следующем разделе пошагово разбирается процесс создания визуализации с помощью Chart Explorer.

Каждая визуализация начинается с выбора источника данных, затем метрики с необязательными фильтрами и полями group by. Концептуально визуализации в HyperDX соответствуют SQL-запросу с GROUP BY под капотом — пользователи задают метрики для агрегации по выбранным измерениям.

Генерация графиков с помощью AI

ClickStack также поддерживает создание графиков по запросам на естественном языке с помощью функции text-to-chart. Опишите, что вы хотите увидеть, и ClickStack автоматически сгенерирует визуализацию.

Например, можно построить график количества ошибок (count()) с группировкой по имени сервиса.

В примерах ниже используется удалённый набор данных, доступный по адресу sql.clickhouse.com, описанный в руководстве "Remote Demo Dataset". Вы также можете воспроизвести эти примеры, посетив play-clickstack.clickhouse.com.

Переход к Chart Explorer

Выберите Chart Explorer в левом меню.

Chart Explorer

Создание визуализации

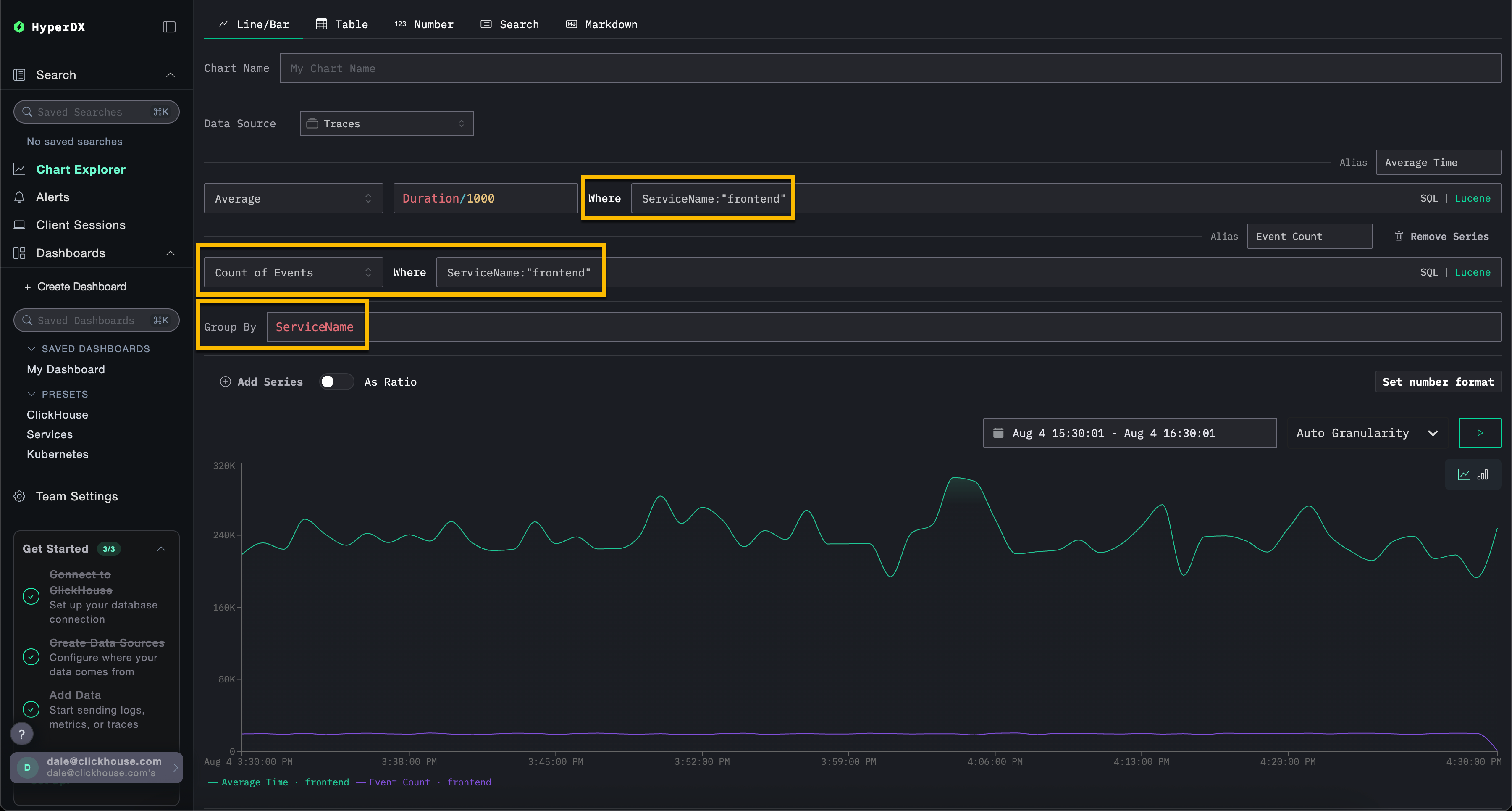
В примере ниже мы строим график средней длительности запроса во времени по имени сервиса. Для этого пользователю необходимо указать метрику, столбец (который может быть SQL-выражением) и поле агрегации.

Выберите тип визуализации Line/Bar в верхнем меню, затем набор данных Traces (или Demo Traces, если используется play-clickstack.clickhouse.com). Заполните следующие значения:

  • Metric: Average
  • Column: Duration/1000
  • Where: <empty>
  • Group By: ServiceName
  • Alias: Average Time
Простая визуализация

Обратите внимание, что вы можете фильтровать события с помощью SQL-выражения WHERE или синтаксиса Lucene, а также задавать интервал времени, за который должны отображаться события. Также поддерживаются несколько серий данных.

Например, отфильтруйте сервис frontend, добавив фильтр ServiceName:"frontend". Добавьте вторую серию для подсчёта количества событий во времени с псевдонимом Count, нажав Add Series.

Простая визуализация 2
Примечание

Визуализации можно создавать из любого источника данных — метрик, трейсов или логов. ClickStack рассматривает всё это как широкие события (wide events). Любой числовой столбец может быть отображён во времени, а столбцы типов string, date или numeric могут использоваться для группировок.

Этот унифицированный подход позволяет вам строить дашборды по всем типам телеметрии с использованием согласованной и гибкой модели.

Создание дашбордов

Дашборды позволяют группировать связанные визуализации, давая пользователям возможность сравнивать метрики и исследовать закономерности бок о бок, чтобы выявлять потенциальные первопричины проблем в системах. Эти дашборды можно использовать для разовых расследований или сохранять для постоянного мониторинга.

Глобальные фильтры могут применяться на уровне дашборда и автоматически распространяются на все визуализации внутри него. Это обеспечивает единообразное детализированное исследование диаграмм и упрощает корреляцию событий между сервисами и типами телеметрии.

Ниже мы создаем дашборд с двумя визуализациями, используя источники данных логов и трейсинга. Эти шаги можно воспроизвести на play-clickstack.clickhouse.com или локально, подключившись к набору данных, размещенному на sql.clickhouse.com, как описано в руководстве "Remote Demo Dataset".

Выберите Dashboards в левом меню.

Создание дашборда

По умолчанию дашборды являются временными и предназначены для разовых расследований.

Если вы используете собственный инстанс HyperDX, вы можете сделать так, чтобы этот дашборд можно было сохранить, нажав Create New Saved Dashboard. Эта опция будет недоступна при использовании режима только для чтения play-clickstack.clickhouse.com.

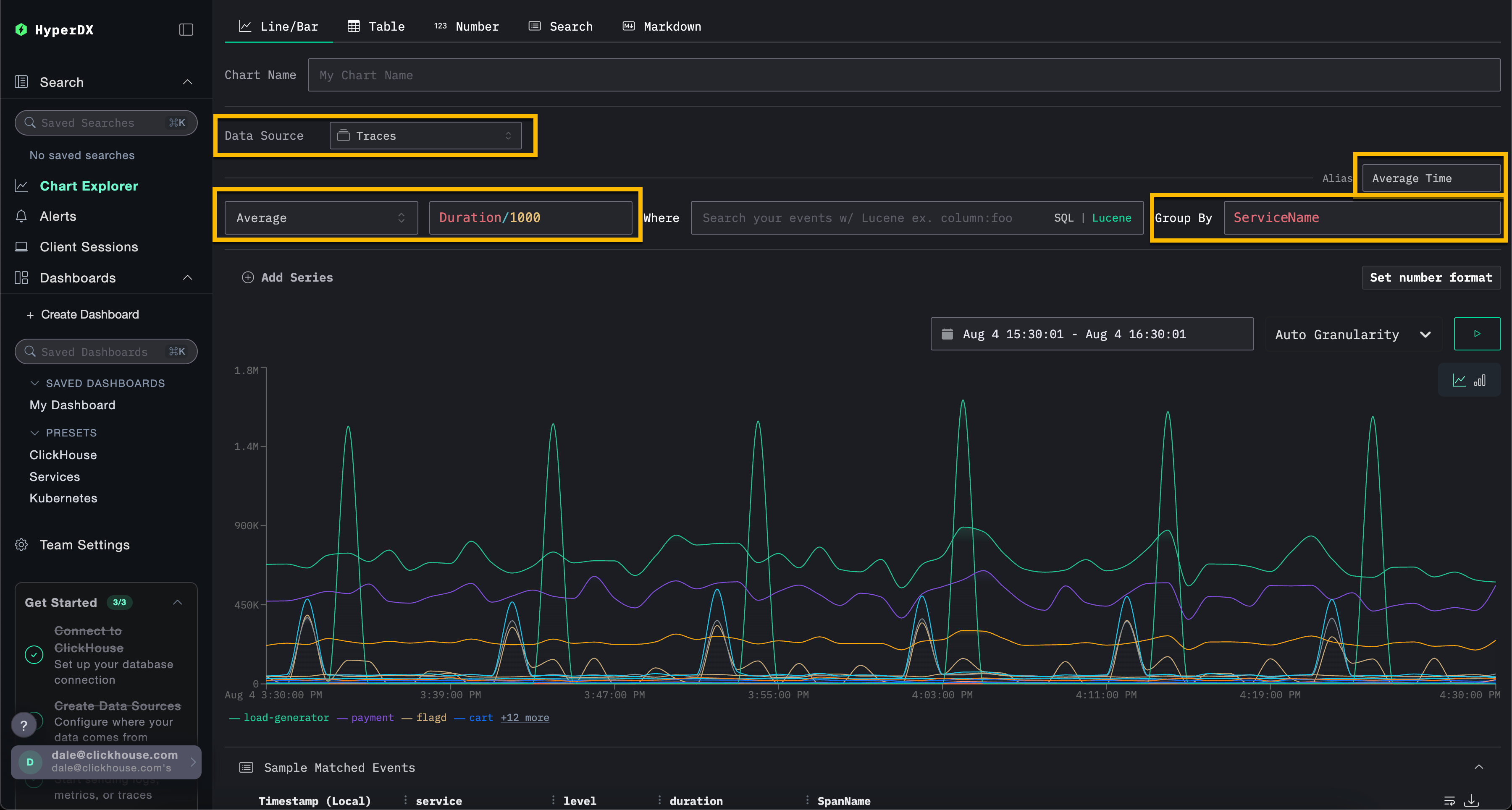
Создание визуализации – среднее время запроса по сервисам

Выберите Add New Tile, чтобы открыть панель создания визуализации.

Выберите тип визуализации Line/Bar в верхнем меню, а затем набор данных Traces (или Demo Traces, если используете play-clickstack.clickhouse.com). Заполните следующие значения, чтобы создать график, показывающий среднюю длительность запросов во времени по имени сервиса:

  • Chart Name: Average duration by service
  • Metric: Average
  • Column: Duration/1000
  • Where: <empty>
  • Group By: ServiceName
  • Alias: Average Time

Нажмите кнопку play перед тем, как нажать Save.

Создание визуализации дашборда

Измените размер визуализации так, чтобы она занимала всю ширину дашборда.

Дашборд с визуализациями

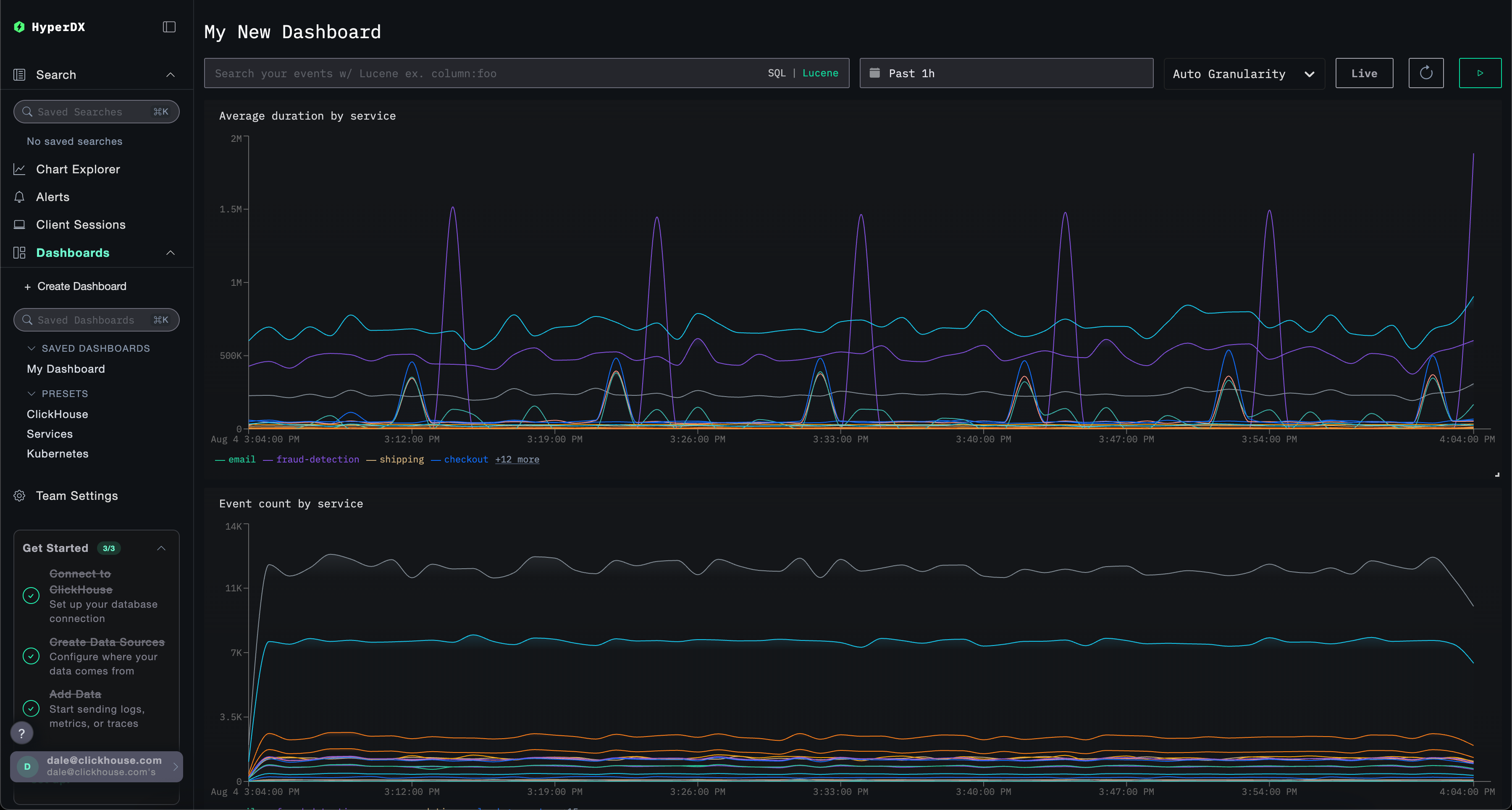
Создание визуализации – события во времени по сервисам

Выберите Add New Tile, чтобы открыть панель создания визуализации.

Выберите тип визуализации Line/Bar в верхнем меню, а затем набор данных Logs (или Demo Logs, если используете play-clickstack.clickhouse.com). Заполните следующие значения, чтобы создать график, показывающий количество событий во времени по имени сервиса:

  • Chart Name: Event count by service
  • Metric: Count of Events
  • Where: <empty>
  • Group By: ServiceName
  • Alias: Count of events

Нажмите кнопку play перед тем, как нажать Save.

Визуализация дашборда 2

Измените размер визуализации так, чтобы она занимала всю ширину дашборда.

Дашборд с визуализациями 2

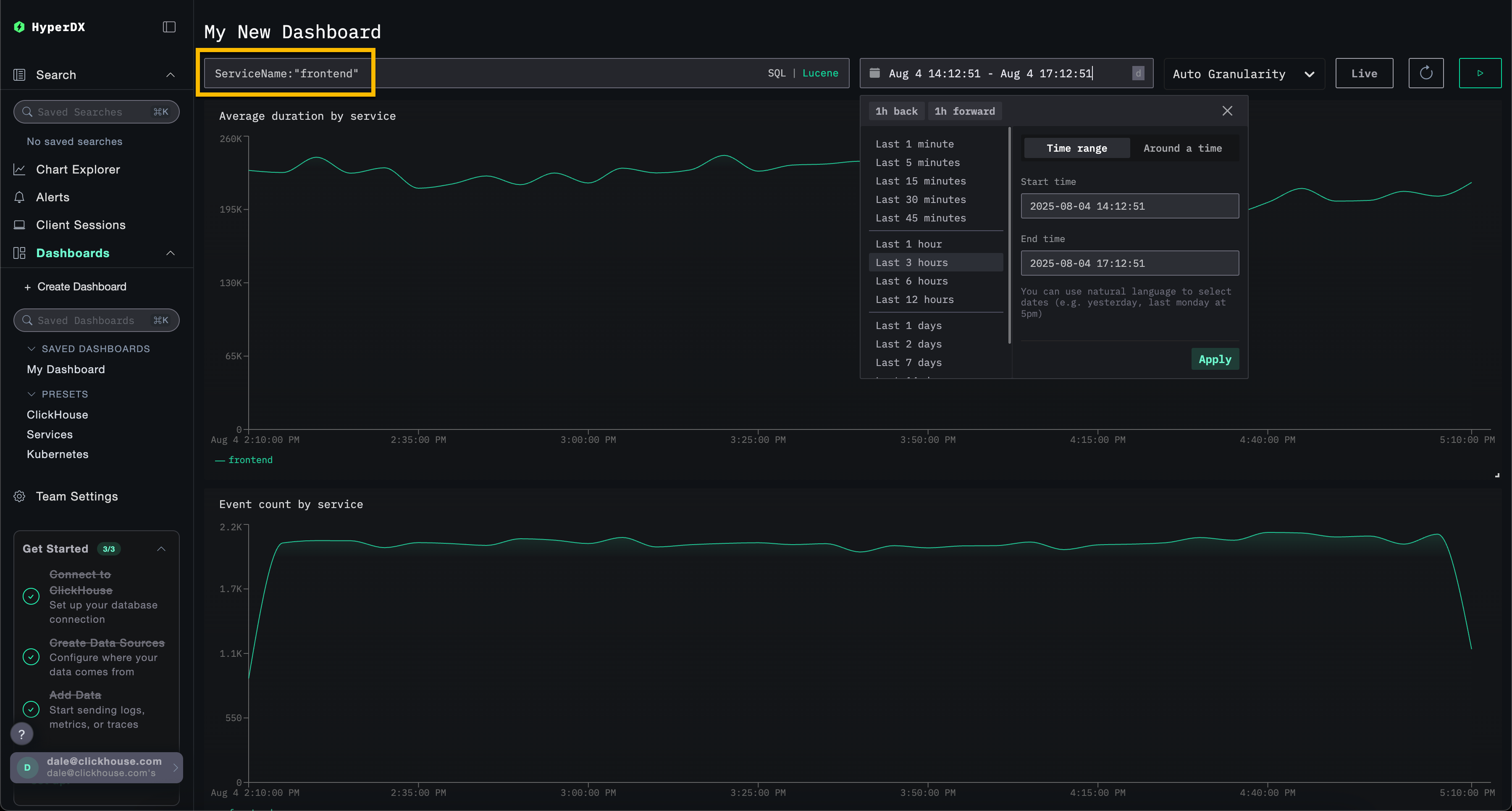
Фильтрация дашборда

Фильтры Lucene или SQL, а также диапазон времени могут применяться на уровне дашборда и будут автоматически распространяться на все визуализации.

Дашборд с фильтрацией

Для демонстрации примените Lucene-фильтр ServiceName:"frontend" к дашборду и измените окно времени на период за последние 3 часа. Обратите внимание, что визуализации теперь отражают данные только сервиса frontend.

Дашборд будет сохранен автоматически. Чтобы задать имя дашборда, выберите заголовок и измените его, после чего нажмите Save Name.

Сохранение дашборда

Панели мониторинга — редактирование визуализаций

Чтобы удалить, отредактировать или продублировать визуализацию, наведите на неё курсор мыши и используйте соответствующие кнопки.

Редактирование панели мониторинга

Дашборды доступны из меню слева; встроенный поиск позволяет быстро находить нужные дашборды.

Поиск по дашбордам

Панели мониторинга — назначение тегов

Вы можете добавлять теги к дашбордам и сохранённым поисковым запросам, чтобы упростить их организацию. Теги — это гибкий инструмент для классификации и фильтрации в соответствии с вашими потребностями.

Как работают теги

  • Организация: Теги отображаются в левой панели, где дашборды и сохранённые поисковые запросы группируются по назначенным тегам
  • Несколько тегов: Вы можете добавить один или несколько тегов к одному объекту для более точной категоризации
  • Автоматическое создание: Если вы назначите тег, которого ещё не существует, он будет создан автоматически
  • Простое управление: Вы можете добавлять или удалять теги в любое время, чтобы изменять структуру организации рабочего пространства

Это упрощает поиск связанных объектов и поддержание организованного рабочего пространства по мере роста вашей коллекции.

Теги в сохранённом поиске

Вы также можете выбрать несколько тегов, чтобы фильтровать и просматривать объекты в разных категориях:

Несколько тегов, выбранных на дашборде

Пресеты

HyperDX разворачивается с преднастроенными дашбордами.

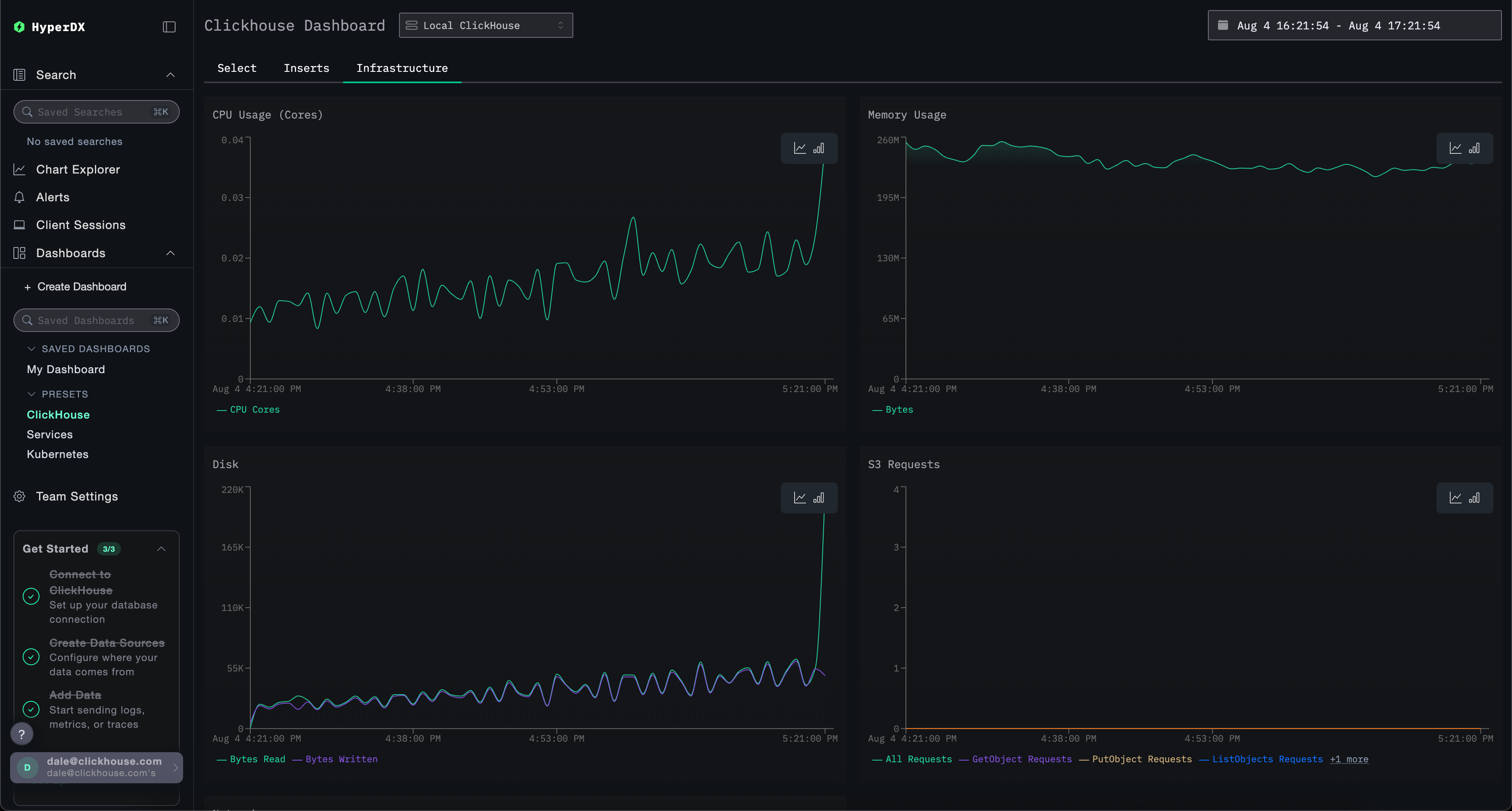
Дашборд ClickHouse

Этот дашборд содержит визуализации для мониторинга ClickHouse. Чтобы перейти к этому дашборду, выберите его в левом меню.

Дашборд ClickHouse

В этом дашборде используются вкладки для раздельного мониторинга Selects, Inserts и ClickHouse Infrastructure.

Необходимый доступ к системным таблицам

Этот дашборд выполняет запросы к системным таблицам ClickHouse для отображения ключевых метрик. Требуются следующие привилегии:

GRANT SHOW COLUMNS, SELECT(CurrentMetric_MemoryTracking, CurrentMetric_S3Requests, ProfileEvent_OSCPUVirtualTimeMicroseconds, ProfileEvent_OSReadChars, ProfileEvent_OSWriteChars, ProfileEvent_S3GetObject, ProfileEvent_S3ListObjects, ProfileEvent_S3PutObject, ProfileEvent_S3UploadPart, event_time) ON system.metric_log

GRANT SHOW COLUMNS, SELECT(active, database, partition, rows, table) ON system.parts

GRANT SHOW COLUMNS, SELECT(event_date, event_time, memory_usage, normalized_query_hash, query, query_duration_ms, query_kind, read_rows, tables, type, written_bytes, written_rows) ON system.query_log

GRANT SHOW COLUMNS, SELECT(event_date, event_time, hostname, metric, value) ON system.transposed_metric_log

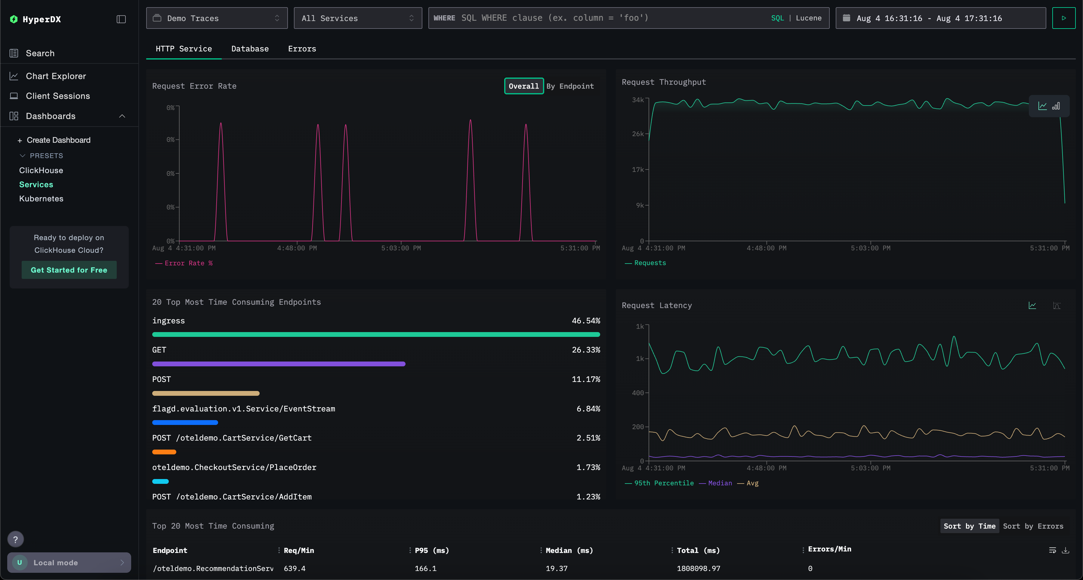
Дашборд Services

Дашборд Services отображает активные в данный момент сервисы на основе данных трейсов. Для этого пользователям необходимо собрать трейсы и настроить корректный источник данных Traces.

Имена сервисов автоматически определяются из данных трейсов, при этом используется набор преднастроенных визуализаций, сгруппированных по трём вкладкам: HTTP Services, Database и Errors.

Визуализации можно фильтровать с использованием синтаксиса Lucene или SQL, а временной интервал можно изменять для более детального анализа.

Сервисы ClickHouse

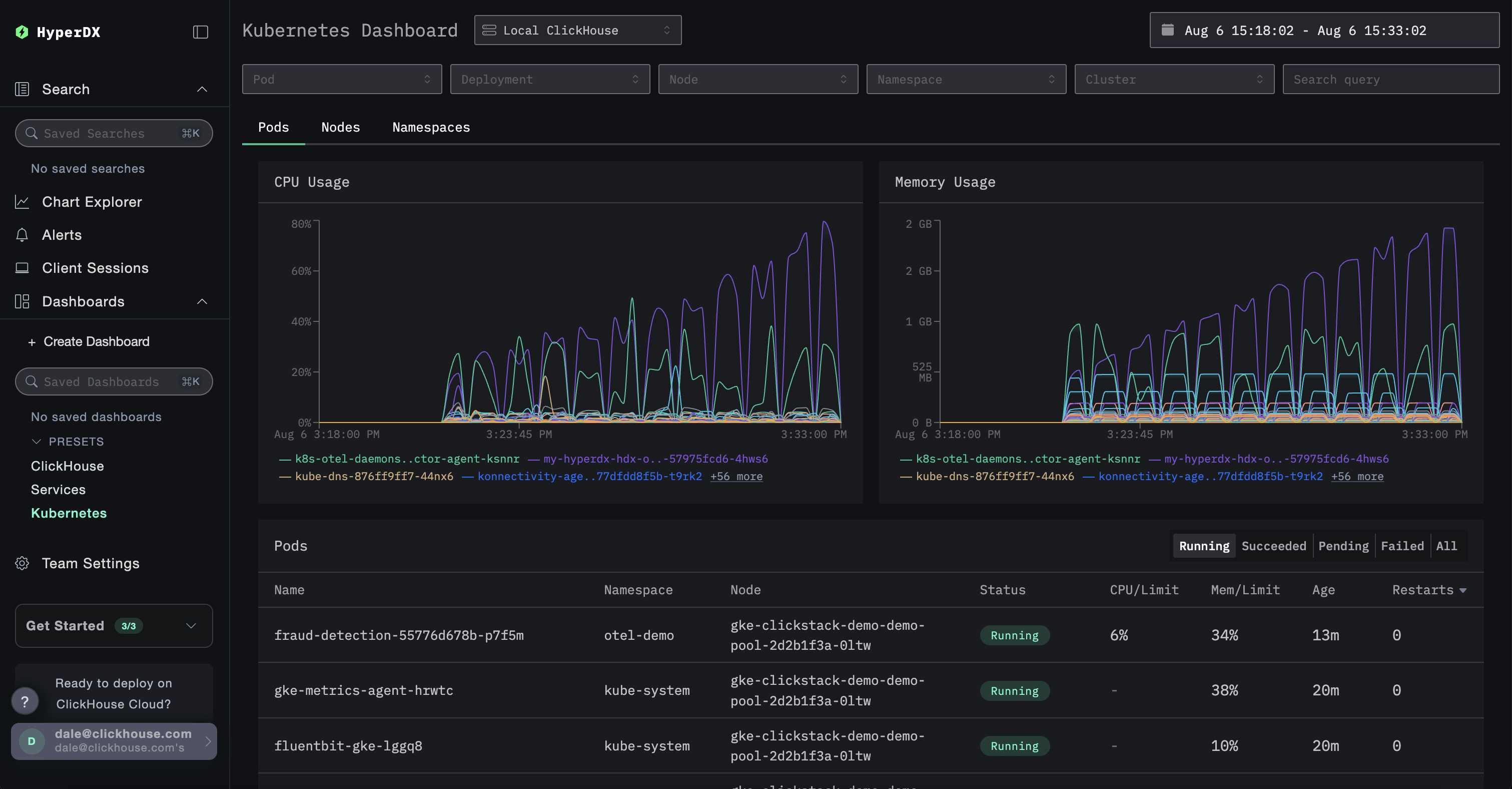
Панель Kubernetes

Эта панель позволяет вам исследовать события Kubernetes, собранные с помощью OpenTelemetry. Она предоставляет расширенные возможности фильтрации: можно отфильтровывать события по поду Kubernetes, развертыванию, имени узла, пространству имен и кластеру, а также выполнять полнотекстовый поиск.

Данные Kubernetes сгруппированы на трех вкладках для удобной навигации: Поды, Узлы и Пространства имен.

ClickHouse kubernetes